-
Postów
1180 -
Dołączył
-
Ostatnia wizyta
-
Wygrane w rankingu
16
Typ zawartości
Forum
Wydarzenia
Blogi
Artykuły
Treść opublikowana przez Patrol
-
sterowanie pompami obiegowymi podłogówki za buforem
Patrol odpowiedział(a) na WlodekG temat w Pompy ciepła
Tak, wiem, że nie ma mitsu, dlatego wcześniej pisałem, że ważne są możliwości jego sterownika, a nie u innych osób. -
sterowanie pompami obiegowymi podłogówki za buforem
Patrol odpowiedział(a) na WlodekG temat w Pompy ciepła
tak, tylko on/off, ta w hydroboxie zresztą też tylko na stałym biegu zadanym przez użyszkodnika (tzn grundfos alpha2 ma jeszcze możliwość autoadapt, ale nie korzystam) -
sterowanie pompami obiegowymi podłogówki za buforem
Patrol odpowiedział(a) na WlodekG temat w Pompy ciepła
Napisz w jednym wątku co masz teraz, co planujesz, co już kupiłeś i z iluś wariantów można wyłonić najkorzystniejszy. Nie ma sensu doktoratu robić dla instalacji z buforem jeśli tego bufora w ogóle nie potrzebujesz... tak samo zakładanie osobnych tematów dot. sterowania, przepływów itd ma średni sens, tym bardziej, że zaraz dojdą kolejne wątki jaki kupić filtr albo jaki najlepszy zawór przełączający. To jak działa sterownik PC też ma znaczenie, więc jak inni sterują niewiele wniesie, stąd ta moja propozycja - skondensuj sobie wszystko w jednym temacie. A żeby nie było, że nie na temat to mam bufor 3T, za buforem na instalację grundfos alpha2 - sterowana z hydroboxu, przepływ na alpha2 ustawiony w okolicy wartości podawanej z przepływki hydroboxa. Nie mam żadnej straty. -
Mitsubishi Zubadan, Ecodan - wymiana doświadczeń
Patrol odpowiedział(a) na Patrol temat w Pompy ciepła
"jeździć/obserwować" a co do maxa to wskazuje maksymalne zużycie, ale ogólem ze wszystkich pomp, a nie dla Twojej pompy co do parametru to nie ocenię czy jest dobry czy zły; trzeba trafić w optimum (za wysoki źle, za mały też niedobrze) jak zmniejszysz deltę do np. 5 (przez zmianę biegu pompy obiegowej dla grzejników) to zwiększysz ich moc, a to z kolei otwiera drogę do obniżenia Tzasilania przy większym grzejniku, ale przy dużym przepływie (delta będzie wtedy mała) mogą pojawić się szumy. Poniżej masz przykład dla Kermi 1400x600 V22: parametr 45/40 t=22 moc 731W parametr 45/35 t=22 moc 599W parametr 45/30 t=22 moc 456W parametr 40/35 t=22 moc 505W -
a bufora w układzie 3T nie akceptują ?
-
Mitsubishi Zubadan, Ecodan - wymiana doświadczeń
Patrol odpowiedział(a) na Patrol temat w Pompy ciepła
Jak miałeś źle założone to możesz przecież porównać na wykresie co sie działo. Przy autoadaptacji dla S1 grzejnikowej i przy THW7 zamontowanym na powrocie S2 (OP) była na pewno duuuża delta ...i to chyba tyle dla tego przypadku, tzn. pompka obiegowa w mitsu i tak chodzi na sztywno, więc przepływu sobie nie zmieni. Jakiś wpływ na algorytm sterowania to może miało, ale tragedii bym się nie spodziewał - największa rola jest po stronie THW6 i nawet gdyby nie było widełek dla tej temp. zadanej to finalnie masz kaganiec w postaci termostatu pokojowego. -
Mitsubishi Zubadan, Ecodan - wymiana doświadczeń
Patrol odpowiedział(a) na Patrol temat w Pompy ciepła
zakładam, że po przejściu ze stałego przepływu na krzywą online ten nowy tryb został na 100% zapisany, więc idąc dalej: "Temperatura wyjściowa jest przeliczana i aktualizowana automatycznie za każdym razem, gdy temperatura zewnętrzna lub warunki wiatrowe zmienią się znacząco. " czyli trzeba poobserwować, bo zmiana nie pojawi się natychmiast... a jak odczytujesz te +2C? czujnik pompy czy jakiś niezależny termometr? jest jeszcze jedna przyczyna, która tu pewnie nie występuje, ale ogólnie warto to dopisać: jeśli jest problem połączenia z serwerem to pompa pracuje na ostatnim zapisanym parametrze do czasu przywrócenia połączenia i pobrania nowej wartości Tzadanej w oparciu o aktualny odczyt temp. zewn. na koniec prośba do wszystkich - wrzucajcie zamiast screenów link do raportu szczegółowego - łatwiej i więcej z tego można wyczytać -
Mitsubishi Zubadan, Ecodan - wymiana doświadczeń
Patrol odpowiedział(a) na Patrol temat w Pompy ciepła
Pod krzywą masz ustawioną korektę ręczną na +10C do zadanej... -
Mitsubishi Zubadan, Ecodan - wymiana doświadczeń
Patrol odpowiedział(a) na Patrol temat w Pompy ciepła
Wygląda na to, że bez przeróbek się nie obejdzie. Bufor out / na powrót / ktoś na forum ratował się też krzyżowym podłączeniem, ale to już do uzgodnienia z serwisantem (tu faktycznie widać, że się zaangażował). Ps. Teraz rozkład przepływów wygląda tak, że od strony źródła na 5 biegu jest 27l/min, a dla pompki afriso wychodzą okolice 44l/min na 3biegu charakterystyki stałociśnieniowej. -
Mitsubishi Zubadan, Ecodan - wymiana doświadczeń
Patrol odpowiedział(a) na Patrol temat w Pompy ciepła
to już mu ogarnął serwisant - widać na drugim wykresie -
Mitsubishi Zubadan, Ecodan - wymiana doświadczeń
Patrol odpowiedział(a) na Patrol temat w Pompy ciepła
Skupiłbym się na tej różnicy temp. między wejściem a wyjściem bufora. Masz czym sprawdzić temp. w tych miejscach, żeby wyeliminować przekłamanie i porównać wejście/wyjście bufora z tym co wchodzi i wychodzi z hydroboxa? Daj sobie spokój na razie z fizycznym usuwaniem bufora, tzn. 'wirtualnie' można go dodać/usunąć dipswitchem sw2-6 (warto sprawdzić opis w manualu) Twoja pompa to PUZ-WZ monoblok ? i z ciekawości dopytam - serwisant filtr przy pompie afriso sprawdzał ? możesz zrobić fotki połączenia bufora z drugiej strony? -
Mitsubishi Zubadan, Ecodan - wymiana doświadczeń
Patrol odpowiedział(a) na Patrol temat w Pompy ciepła
@Tomek17 tego niestety nie wywróżę - to tak jakbyś pytał czy dasz radę swoim samochodem dojechać na wakacje z przyczepą, przy czym mechanik zdemontował hak, a pompa paliwowa to model xyz. Sorry, że tak obrazowo, no ale co tu masz odpisać jak nie znasz trasy, nie ma danych pojazdu, spalania, pojemności zbiornika paliwa itd... Po pierwsze: przebrnij przez te materiały dla uporządkowania wiedzy po co jest bufor i jak go można montować https://www.aircon.panasonic.eu/PL_pl/blog/rownolegle-szeregowo-czy-bez-jak-uzupelnic-instalacje-pompy-ciepla-o-bufor/ a tutaj o 3T było: https://forum.info-ogrzewanie.pl/topic/41203-bufor-na-zasilaniu-czy-powrocie/page/2/#findComment-643180 Po drugie: nie wiemy jaką masz pompę ciepła, co ogrzewasz (powierzchnia / zład wody), czy instalacja to 100% podłogówka czy mieszana / ile jest stref grzewczych, nie wiadomo dlaczego jedna pompka nie działa. Potrzebny szkic, bo projektu pewnie nie ma, przydatne będą zdjęcia ...i wtedy ktoś coś sensownego będzie mógł odpisać. -
Mitsubishi Zubadan, Ecodan - wymiana doświadczeń
Patrol odpowiedział(a) na Patrol temat w Pompy ciepła
Cześć. 3T to zupełnie inny układ od bufora zamontowanego na powrocie. Jeśli nie chcesz mieć drugi pompki obiegowej za jakiegoś powodu to bufor na powrót lub robisz instalację bez bufora. I to bez bufora wcale nie żart - po prostu większość instalacji jest robiona na pałę / jednym schematem. -
Mitsubishi Zubadan, Ecodan - wymiana doświadczeń
Patrol odpowiedział(a) na Patrol temat w Pompy ciepła
Sprawdź przede wszystkim jak są zamocowane /czy dobrze przylegają, a jak w pomieszczeniu nie masz niskich temp. to też nie musi być nie wiadomo jak wielka izoalacja - taka otulina do rur powinna być ok (niektórzy dodają pastę też termoprzew. na czujkę). Zmniejsz bieg pompki w hydroboxie (jeśli jest teraz 5 to daj na 3), ustaw pompkę afriso jak wcześniej pisałem i niech tak układ pochodzi jakiś czas - potem daj znać co się zmieniło, jaki przepływ uzyskujesz + link do raportu szczegółowego. -
Mitsubishi Zubadan, Ecodan - wymiana doświadczeń
Patrol odpowiedział(a) na Patrol temat w Pompy ciepła
@duracel Zaizolowanie rur i czujników (te muszą też dobrze przylegać) to będzie jedno, a z drugiej strony przejdź z obecnej nastawy pompki afriso na II bieg charakteryst. stałociśnieniowa (teraz jest charakt. proporcjonalna - być może na I biegu i jest za słabo). Nie wiadomo nadal, jaki przepływ i bieg pompy jest po stronie hydrobox, ale po tej operacji na afriso daj znać jaki będzie rozkład temp. -
Mitsubishi Zubadan, Ecodan - wymiana doświadczeń
Patrol odpowiedział(a) na Patrol temat w Pompy ciepła
Wygląda na to, że czujniki masz pod tymi niebieskimi otulinami; jest 5stC straty w stosunku do tego co wychodzi z jednostki wewn. mitsu, a tym co wychodzi z bufora na podłogówkę. Jaki jest teraz przeplyw (kod 540) i czy jesteś w stanie okreslić przepływ na tej pompie zasilającej odbiory? -
Mitsubishi Zubadan, Ecodan - wymiana doświadczeń
Patrol odpowiedział(a) na Patrol temat w Pompy ciepła
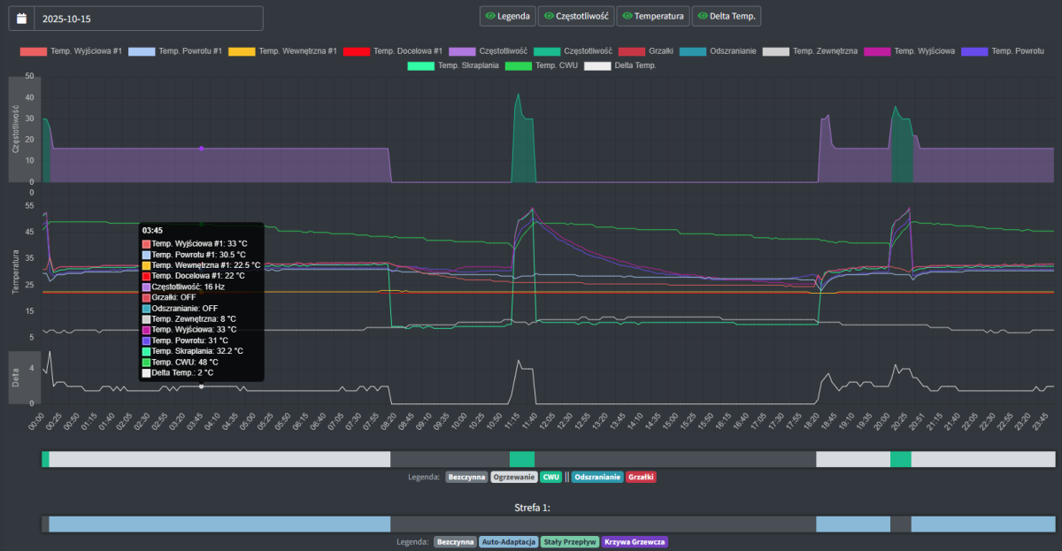
@duracel wejdź w aplikacji na zakładkę raport szczegółowy i udostępnij dane w postaci linku - łatwiej to analizować; masz bufor równolegle wpięty? na pierwszy rzut oka to jak na podłogówkę delta jest wysoka, po drugie skąd taka różnica pomiędzy "temp. wyjściowa" i "temp. wyjściowa #1" - tam jest jakieś 6stC różnicy. Możesz rozrysować jak te czujniki (zasilanie / powrót) masz powpinane ewent. fotki porobić? W temp. zewn. około 0C pompa powinna sobie zejść swobodnie do 26Hz a zasuwa ponad 70Hz... -
Mitsubishi Zubadan, Ecodan - wymiana doświadczeń
Patrol odpowiedział(a) na Patrol temat w Pompy ciepła
Jest sporo legend nt. zalet nowego softu, szczególnie w odniesieniu do defrostów, a tak naprawdę nikt niczego nie udowodnił i przeważnie są to wpisy "mam wrażenie, że...", są też totalne bzdury o zmniejszeniu zużycia energii o 50%. Jak dla mnie niektóre z opisywanych 'zalet' to bardziej zmiany spowodane samym restartem jednostki i/lub zmiennymi warunkami pogodowymi. Jest też bardziej przyziemne info z zagranicznego serwisu, tj. od wersji softu 1500 nic nie zmieniło się w kwestii odszraniania / dla 1500 i nowszych jest opcja załączania grzałki celem uniknięcia błędu P6. Pamiętam też informację, że kolejne aktualizacje softu dodają po prostu obsługę nowych podzespołów/modułów (pompy w końcu ewoluują, więc ma to sens). Na koniec jeszcze wpis, do którego sam się przychylam: "Nie zauważyłem żadnej różnicy między wersją V17, którą używałem wcześniej, a V20.01, którą mam teraz. Jeśli korzystasz już z wersji V18 i nie masz problemów , nie aktualizowałbym. To zdecydowanie za dużo pracy jak na coś, co prawdopodobnie się nie opłaci." Jak ma ktoś inne doświadczenia to chętnie poczytam 🙂 -
Mitsubishi Zubadan, Ecodan - wymiana doświadczeń
Patrol odpowiedział(a) na Patrol temat w Pompy ciepła
@Dawid19890 zrób jeszcze z melpump udostępnienie raportu szczegółowego (może być link albo jako obraz) dla tego "problematycznego dnia" -
Mitsubishi Zubadan, Ecodan - wymiana doświadczeń
Patrol odpowiedział(a) na Patrol temat w Pompy ciepła
Przydałby się zrzut wykresu temperatur, żeby było widać dane przed i 'za' buforem + jak teraz wygląda wykres pracy (częstotliwości). Same defrosty to jedno, ale pewnie ze względu na stosunkowo niskie temp. w instalacji przy tzewn -10C dobija już grzałkami, żeby czas skrócić. Ps. dlaczego nie możesz korzystać z autoadaptacji? -
Mitsubishi Zubadan, Ecodan - wymiana doświadczeń
Patrol odpowiedział(a) na Patrol temat w Pompy ciepła
podrzuć jeszcze model jednostki zewn., ponadto jaki masz przepływ i jaką deltę uzyskujesz ? -
Kocioł na ekogroszek & pompa ciepła porównanie kosztów
Patrol odpowiedział(a) na o6483256 temat w Pompy ciepła
u mnie 2026 do tej pory 230kWh, z kolei 'najciemniejszy' styczeń 2023 to 156kWh; szaleństwa może nie ma, ale zwracam na to uwagę już niezależnie od PV, bo po prostu lubię zimę w zestawieniu mróz+słońce i brak wiatru 🙂 -
Kocioł na ekogroszek & pompa ciepła porównanie kosztów
Patrol odpowiedział(a) na o6483256 temat w Pompy ciepła
To fakt, mroźno w tym sezonie, ale też słońce przy minusach trochę się udzielało, więc jest to jakieś pocieszenie dla instalacji PV. Patrząc na sam styczeń z lat 2022-2026 to już dzisiaj odnotowałem największą miesięczną produkcję, a 9dni jeszcze zostało. W takie jaśniejsze dni z dachu łapię 25-26kWh. -
Mitsubishi Zubadan, Ecodan - wymiana doświadczeń
Patrol odpowiedział(a) na Patrol temat w Pompy ciepła
-
Mitsubishi Zubadan, Ecodan - wymiana doświadczeń
Patrol odpowiedział(a) na Patrol temat w Pompy ciepła
ciekawostka z profilu FB MEL Pump App - nowa funkcja w apce: "Aktualizacja: Tryb krzywej online już jest! Tryb krzywej online automatycznie dostosowuje temperaturę przepływu pompy ciepła w zależności od warunków zewnętrznych w czasie rzeczywistym. Możesz dostosować krzywą online bezpośrednio z aplikacji. Kluczowe cechy: *Na podstawie trybu Stałego Przepływu – temperatura przepływu dostosowuje się automatycznie do zmian temperatury *Korekta manualna – dopracuj całą krzywą o ±10°C, aby dopasować się do Twoich preferencji komfortu *Korekta wiatru – Kompensaty za straty ciepła podczas warunków wietrznych z 4 poziomami korekty *Łatwa konfiguracja krzywej – Dodaj lub usuwaj punkty prostymi kliknięciami na wykres Jak to działa: System na bieżąco monitoruje warunki pogodowe i oblicza idealną temperaturę przepływu poprzez: Odczytanie skonfigurowanej krzywej ogrzewania Stosowanie poprawek ręcznych Dodawanie rekompensaty wiatru (jeśli włączone) Automatyczne wysyłanie poleceń do Twojej pompy ciepła Specjalne dla użytkowników adaptera WiFi: Twoja krzywa ogrzewania jest zapisana bezpośrednio w adapterze, więc nadal działa nawet po spadku połączenia internetowego. Uwaga: Ta funkcja jest obecnie w trakcie testów beta. Aktywnie zbieramy opinie użytkowników, aby udoskonalić i udoskonalić doświadczenie. Jeśli napotkasz jakiekolwiek problemy lub masz sugestie, skontaktuj się z nami!"
