Skocz do zawartości

ptadzik

Forumowicz
  • Postów

    4
  • Dołączył

  • Ostatnia wizyta

Osiągnięcia ptadzik

Nowicjusz

Nowicjusz (1/14)

  • Miesiąc później
  • Od roku na pokładzie
  • Tydzień pierwszy zaliczony
  • Oddany Unikat
  • Pierwszy post

Najnowsze odznaki

0

Reputacja

  1. Zgadza się. Zakładałem że w tym czasie ciepło zgromadzone w instalacji i buforze powinno wystarczyć. Natomiast skrajnie przy szybkim zużyciu wody CWU to grzałka w zasobniku. Nie wiem czy to poprawny tok rozumowania? Z drugiej strony szacuję że 100l bufor i powiedzmy 150l w instalacji to też jest znacząca (mam nadzieję) pojemność cieplna. Czy są jakieś aplikacje służące do analizy takich zagadnień?
  2. Nie Wiem czy dobrze to policzyłem, ale wartość ta dotyczy tylko samego ogrzewania bez ciepłej wody. Dom ma powierzchnię użytkową 75m2 i kubaturę 360m3. Mogłem popełnić błędy w szacowaniu zapotrzebowania energetycznego. To też jest rzecz która wymaga konsultacji. Docelowo do ogrzewania biorę pod uwagę jednostkę zewnętrzną o mocy 3.6kW.
  3. Z zaworem 3D i "pod mieszaniem" (inne instalacje) to się zgadzam. Kominek z płaszczem wodnym to jednak spory kłopot. Najbardziej martwi mnie brak u mnie wizji samego podłączenia wody. Nie mam dostępu do wodociągu. Przewiduję studnię wierconą - głębinową. Więc układ powinien być chyba taki: Pompa w studni, studnia ma studzienkę, więc tam dałbym zbiornik hydroforowy i potem idzie przyłącze do domu około 20m. W domu jak na rys zawór, filtr zawór zwrotny i nie wiem czy naczynie przeponowe. W układzie co nie wiem gdzie umieścić naczynia przeponowe. Wstępne projektowanie podłogówki dało 750m rurki (położona co 10cm), ale skłaniam się do jej rzadszego położenia tak aby wyszło około 600m. Dom ma powierzchnię około 80m2 i szacowane zapotrzebowanie szczytowe 1700W @-20C (III strefa).
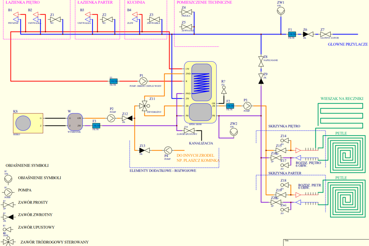
  4. Od pewnego czasu zajmuję się inwestycją i osiągnąłem stan surowy zamknięty, w związku z tym będę musiał przystąpić w "niedługim" czasie do realizacji instalacji co, cwu. Niby wszystko miałem w przemyślane, ale gdy zacząłem próby rysowania czegoś na kartkach to pojawiły się problemy z ogarnięciem tematu. W związku z tym namalowałem taki schemat (z pomocą nie dedykowanego do tych celów programu). Mam nadzieję że będzie czytelny. Założyłem że "sercem" instalacji ma być zbiornik zintegrowany z buforem LEMET HPDS 180/80 lub lepiej 250/100 (wrzuciłem drugi obrazek). Źródło ciepła na razie bliżej nie sprecyzowane. Najbardziej podoba mi się podłączenie jednostki zewnętrznej klimatyzatora za pośrednictwem wymiennika ciepła. Ale przewiduję inne źródło "nie ekologiczne", gaz, kominek. Czasy są takie że można dostać bólu głowy. Pompy ciepła też będą nie ekologiczne. Te zalecenia już powstają. Na ten wypadek zostają grzałki w zbiorniku i panele? Instalacja do domu dwukondygnacyjnego. Ogrzewanie w pełni podłogowe (niskotemperaturowe), z jedną grzejniko-suszarką w łazience na piętrze. Proszę o konstruktywne sugestie do układu. Mam świadomość, że jest tam sporo błędów i braków. Za pomoc z góry bardzo dziękuję. w głowie, ale jak zacząłem p
×
×
  • Dodaj nową pozycję...

Powiadomienie o plikach cookie

Używając tej strony zgadzasz się na Polityka prywatności.